아무래도 잘못되어도 한참은 잘못된 것 같다.. ㅎㅎ
내가 이번 연도로 21살이고, 3학년이라니 믿기지가 않는다. 19살에 1학년으로 시작하여 2학년까지 별 탈 없이 대학 생활을 한 것 같아서 너무너무 기쁘다.

얼마나 개발을 했느냐를 알 수 있다. 항상 방학 때는 열심히 하루에 1 커밋이라도 해 내려고 노력했다. 그리고 학교에 있을 땐 개발도 개발이지만, 학교 생활에 집중하였고 그로 인해서 잔디밭을 조금 못 채웠다.
DND를 끝내고
먼저, 완벽하게 개발하지 못한 Photalks 관련 이야기이다. 최소 10월에는 출시를 하고자 노력하였지만.. 사실상 개발 중단을 했다고 볼 수 있었다.

개강하고 9월 초반에는 덜 개발된 곳들을 위주로 추가 개발을 해 나갔고, 일단 앱 베타테스터들을 모집하여 버그들을 찾았다. 9월엔 그렇게 버그 막기에 급급하여 개발을 해갔다. 그리고 10월부턴 애플 앱스토어와 구글 플레이스토어 심사를 진행하였다.
아무래도 간과했던 점이, 우리 서비스가 절대 간단한 서비스가 아니라는 것을 알았다. 심사하시는 분이 직접 전화도 와서 이야기했지만, Guideline 1.2를 지키기 위해선 새 알고리즘과, 유저들이 볼 수 있는 약관 창, 개인정보 처리 방침, 우리 팀의 웹사이트, 신고 기능 등등 다양한 기능들을 추가해야만 전체 이용가 앱으로 출시할 수 있었다. 여기서 문제를 해결하고 있던 와중, AWS에 있던 서버에 문제가 생겼는지 500 에러만 발생되었다. 지도 기능 빼고 로그인, 글 읽기 같은 기본적인 기능들이 모두 문제가 생겨 기존 DND 백엔드 팀원분들께 말씀드렸지만, DND 기간은 끝이 난지 좀 됐고.. 나처럼 학생이신 분들도 아니고 직장인 또는 취업 준비하시느라 매우 바쁘셔서 더 이상 부탁하기가 너무 애매했다... ㅠㅠ
그래도 DND라는 좋은 기회를 통해 좋은 사람들을 만나고 해 본 적도 없는 앱 개발을 사용 가능한 앱 정도까지 만들어 봐서 너무너무 좋았다. 2022년도 최고로 바빴던 기간이기도 하지만, 최고로 재밌는 개발 시간들이지 않았나 생각한다.
https://github.com/ShinJongUng/dnd-7th-6-frontend
GitHub - ShinJongUng/dnd-7th-6-frontend: 🖼 PLAY PHOTALKS 🖼
🖼 PLAY PHOTALKS 🖼. Contribute to ShinJongUng/dnd-7th-6-frontend development by creating an account on GitHub.
github.com
블로그 프로젝트 (Megabrain)
대학교에서 속해 있는 학과 동아리인 메가브레인에서 2학기부터 새로운 프로젝트를 시작하였다. 블로그 플랫폼을 새롭게 만드는 것이 우리의 목표였다. 결과부터 말하자면 대 실패였다.
우리 블로그 플랫폼의 목표는 노션처럼 굉장히 편하게 글을 작성할 수 있는 가볍고 읽기 좋은 블로그 플랫폼을 구현하는 것이었다. 이 Editor를 개발하면서 React도 더 깊게 알아야 했고 일반 Javascript를 아주 많이 알아야 제대로 개발할 수 있었다. 아직 불편한 상태지만 쓸 수 있게 만들려고 노력한 결과가 바로 위의 영상이다. 저 정도 개발하는데도 최소 순코딩시간 30시간이 넘게 소요되었다.
프론트엔드 6명 백엔드 7명이 개발해본다고 했지만, 처음 해보는 대규모 프로젝트였고 스펙을 너무 크게 잡은 탓에 이번 학기 안에 개발을 완료하겠다던 목표는 반도 지켜지지 못했다. 학기 진행 중일 때는 작은 토이 프로젝트들을 해야겠다고 생각했던 시간이었다.
https://github.com/inje-megabrain/blog-fe
GitHub - inje-megabrain/blog-fe
Contribute to inje-megabrain/blog-fe development by creating an account on GitHub.
github.com
와카보드 프로젝트
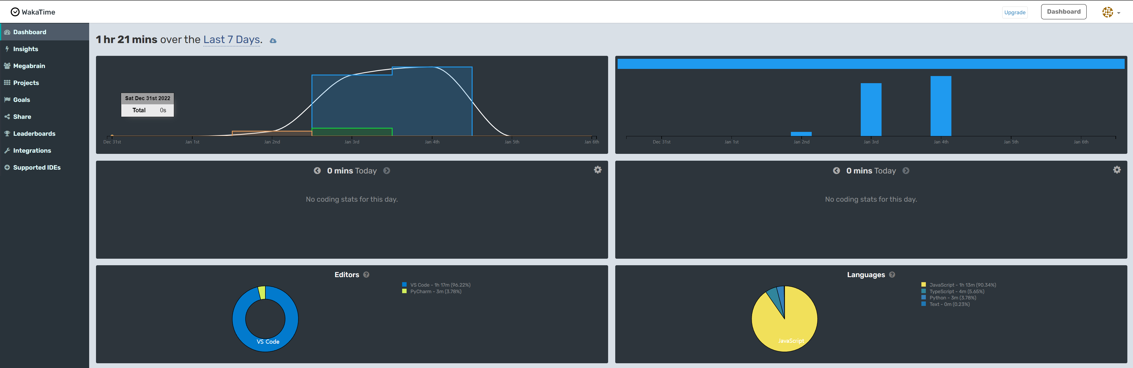
블로그 프로젝트가 진도가 나가지 않자, 동아리원들 코딩 시간 실태(?)도 알아보고자, wakatime이라는 서비스를 사용하여 코딩 시간 트랙킹을 시작했다.

위 화면 같이 하루에 몇 시간씩 어떤 프로젝트를 하고 있는지 알려주는 서비스이다. 이 서비스에서 제공하는 api를 가지고 우리 동아리원들의 코딩 시간을 실시간으로 트랙킹 할 수 있는 서비스를 개발하였다.
와카타임 API: https://wakatime.com/developers

React + Express를 사용하여 간단하게 만들어본 프로젝트였다. 11월쯤 한창 백엔드에도 관심이 가서 Express와 mysql을 사용하여 Mega Waka Board를 제작하였다. 저렇게 지난 일주일간 코딩 시간을 알려주기도 하고, 등수를 매기는 시스템도 제작하였다.


차트 라이브러리도 사용하여서 어떤 날에 얼마큼 개발했는지, 어떤 언어를 사용하여 개발했는지, 어떤 에디터를 사용하여 개발했는지, 어떤 프로젝트를 개발했는지까지 출력되도록 개발하였다. 동아리방에 있는 서버 (K3S)에 올려놨고 지금도 동아리원들이 유용하게 사용하고 있는 서비스라 좋다. (학교 전기가 내려가면 죽는다...) 만들고 나서 희열을 느꼈던 프로젝트이다.
https://github.com/inje-megabrain/Mega-Waka-Board-fe
GitHub - inje-megabrain/Mega-Waka-Board-fe
Contribute to inje-megabrain/Mega-Waka-Board-fe development by creating an account on GitHub.
github.com
https://github.com/inje-megabrain/Mega-Waka-Board-be-v2
GitHub - inje-megabrain/Mega-Waka-Board-be-v2: nodejs
nodejs. Contribute to inje-megabrain/Mega-Waka-Board-be-v2 development by creating an account on GitHub.
github.com
온누리 교회 임직식 초청장
간단하게 아버지가 부탁하셔서 초정장 사이트를 모바일 사이즈에 대응하여 개발 한 사이트이다. Next.js를 사용하였고, 사진들이 많은 사이트인지라, 사진 로딩에 중점을 두고 제작한 사이트이다. 디자인도 내가 해서 조금 발퀄이다.

카카오톡 API들을 몇 개 사용해 보았고, 카톡에서도 다양한 기능들을 개발자들에게 제공하고 있단 것을 알았다.

https://github.com/ShinJongUng/OnnuriInvitation
GitHub - ShinJongUng/OnnuriInvitation: 양산 온누리교회 임직식 초대장 website
양산 온누리교회 임직식 초대장 website. Contribute to ShinJongUng/OnnuriInvitation development by creating an account on GitHub.
github.com
대망의 학점

2학기 마다.. 무슨 일이 있는 건지 자꾸 한 과목에서 삐끗한다.. ㅠㅠ
전공은 전부 A+이 나와서 기분이 좋다만.... 교양들이 자꾸 발목을 잡는다. 다음 학기부턴 USG 공유대학을 복수 전공할 예정이다. 복전도 컴공도 다 잘 해낼 수 있었으면 좋겠다.
이번 년도엔 소프트웨어 마에스트로에 지원할 것이다. 작년부터 계속 생각했던 것이고, 이번 연도에 꼭 붙고 싶다는 생각이 든다. 그래서 가장 부족한 알고리즘을 방학 때 틈틈이 할 예정이다. 뭐든 만드는 것을 좋아하고, 개발로 불편한 것이 사라지도록 만드는 것을 좋아하는 내가 가장 많이 배울 수 있는 곳이 소마일 것이라고 생각한다.
더 노력 해보자!
'회고록' 카테고리의 다른 글
| [회고록] 2024년을 마무리 하며, SW마에스트로의 끝과 입대 (7) | 2024.12.31 |
|---|---|
| [회고록] 공군IT개발관리병 합격 (6) | 2024.09.05 |
| [회고록] 2학년 1학기를 보내며 느낀 점 (1) | 2022.07.01 |
| [회고록] C언어 기초 100문제 후기 (0) | 2021.09.14 |